Smart by Olojin

industria 4.0

La soluzione Olojin per
la gestione della produzione

Gestisci i tuoi macchinari produttivi da un’unica,
facile interfaccia, e analizza le loro performance.

Industria 4.0:
il futuro è già qui

L’Industria 4.0 è il futuro dello sviluppo industriale: prevede l’utilizzo e l’integrazione totale di tecnologie digitali nei processi di fabbricazione dei beni fisici. La quarta rivoluzione industriale è già in corso e porterà a una produzione del tutto automatizzata e interconnessa. Hai mai pensato a come traghettare la tua azienda in questo cambiamento epocale? Ti aiutiamo noi, con una piattaforma all’avanguardia.

play pause
play

Un’unica piattaforma
per il controllo di tutto
il processo produttivo

La nostra piattaforma si interfaccia ai sistemi di gestione dati già in uso, senza sostituirli, e consente di controllare in tempo reale le performance delle macchine industriali e dei gestionali di vendita. Il risultato?
Un’azienda più competitiva e flessibile, capace di adattarsi a uno scenario in continua evoluzione.

  • POTETE:

  • 01
    Individuare con precisione il numero di pezzi di scarto di una linea produttiva.
  • 02
    Scoprire in che reparto produttivo si registrano più imprevisti.
  • 03
    Calcolare con precisione i tempi morti e l’efficienza totale di un impianto.
  • 04
    Ricevere alert immediati in caso di blocco di un macchinario.
  • 05
    Condividere i dati, completi o parziali secondo le singole esigenze, con i diversi settori aziendali.

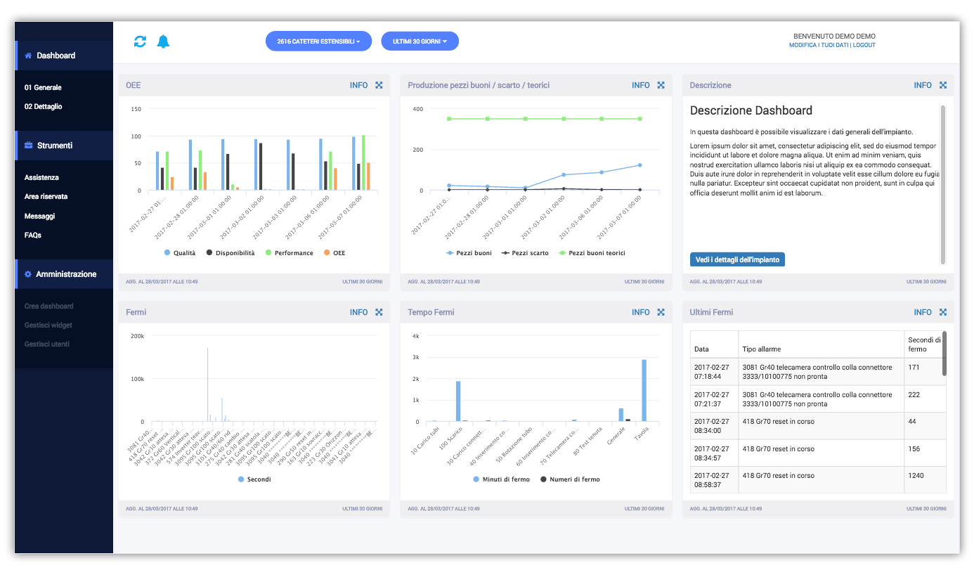
Queste sono solo alcune delle possibilità offerte dalla piattaforma che, attraverso una dashboard semplice e intuitiva, può essere gestita e consultata da varie risorse umane, dall’operatore a bordo macchina al responsabile produzione, dall’ufficio tecnico all’AD. I dati infatti possono essere visualizzati su base giornaliera, settimanale, mensile o con un timing personalizzato.

stats
stats

notifiche e assistenza

Le funzioni implementate nel menu di gestione, strutturano la piattaforma non solo come un data center ma anche come un centro assistenza. Potrete ricevere notifiche personalizzate, popolare un’area riservata a un singolo macchinario dove inserire ad esempio il manuale d’uso e le linee guida sulla sicurezza, richiedere assistenza tecnica a un determinato ufficio oppure consultare le FAQ che vi aiuteranno nella risoluzione degli imprevisti più comuni. Potrete anche confrontarvi in un forum con i colleghi, segnalando problematiche e soluzioni.

icone-industria

specifiche tecniche

Produzione, logistica, manutenzione, qualità e sicurezza sono il cuore pulsante dell’attività industriale coinvolta in questa rivoluzione 4.0.
Potrete controllare e gestire in ogni loro processo i vostri sistemi di robotica, ma anche le macchine a controllo numerico (come torni, stampanti 3D, frese, laser cutter ecc.), le tecnologie per la raccolta di dati ambientali (sensori) e i sistemi di Internet of Things.
Ogni fase della produzione si connetterà alle altre, formando un nuovo ecosistema.

Iniziate a sognare:
nel futuro vi accompagneremo noi.

alcune informazioni in più

news
03 | 2017

Industria 4.0: il primo workshop di Villa Liccer Hub.

news
03 | 2017

La quarta rivoluzione industriale.

contattaci

scopri bigboot
scopri ibeacon
scopri couponing